|
||||||||||||

在高悬浮物污水处理中,HPO-XL型高效污水净化器显示了较大的技术优势。它无须设置预沉池,可以快速连续高效地将 SS≤5000mg/L 的污水净化到 5~30mg/L,该技术最高可以处理 SS≤10000mg/L 的污水,为高浓度含煤污水、灰渣水、矿井污水、砂石骨料冲洗污水、施工污水、高悬浮物污水处理开辟了一条新途径。
2、适用范围☆ 适用于含煤污水、灰渣水、矿井污水、砂石骨料冲洗污水、施工污水处理回用;
☆ 适用于水浊度小于 3000mg/L 的各类江河、湖、水库等为水源的城镇、工矿企业的水厂,作为主要的净水处理装置;☆ 对于低温、低浊、有季节性藻类的湖泊水源,有其特殊的适应能力;☆ 用于冶金工业循环水系统,可有效而大幅度地提高循环用水水质;3、主要特点☆ 本工艺通过高新技术,将离心分离、重力分离、固液分离、动态把关过滤及污泥浓缩等过程有机融合 为一体,在同一罐体内完成废水的多级净化,实现了在线式快速连续高效处理。☆ 处理效率高(废水净化时间根据 SS 浓度不同一般只有 20-30 分钟,净化水可回用或排放)。☆ 占地面积小(只有传统工艺的 1/8-1/10,以单台处理 100m3/h 废水的设备为例,占地面积仅为 9m2)。☆ 污泥浓缩快(从设备底流排出的污泥易脱水、干化快,并且可适用于各种干化和自然干化池\场)。☆ 动力消耗低,运行费用低,可根据高峰和低峰水量分别分别运行。☆ 工艺路线短,运行稳定可靠,管理操作简单(每班只需 1 人兼管,也可实行自控)。☆ 自动化程度高:可完成加药、净化、反冲、排泥自动操作,实现无人值守。☆ 采用动态把关过滤技术,过滤负荷低,过滤效率高,反冲洗周期长。采用特殊反冲技术,滤层不板结。☆ 投资费用低(比国外同类先进产品价格低 70%)。☆ 处理效果好,处理出水 SS 可达到 3~30mg/L,COD 去除率可达到 40-99.9%。经处理的水可以重复使用, 实现“零排放”。
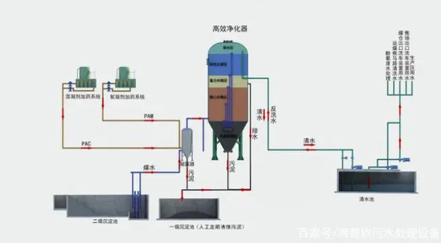
HPO-XL型高效污水净化器是在原 HPO型高效污水净化器基础上改进而成,将物理、化学反应有机融合在一起,集成了直流混凝、临界絮凝、离心分离、污泥致密层接触过滤、高效澄清、变孔隙过滤及污泥 浓缩沉淀技术,短时间内(25~30min)在同一罐体中完成废水快速多级净化的一体化组合设备。该设备
SS 去除率高达 99.9%,COD 去除率达到 40%~70%。
净化器为钢制罐体,上中部为圆柱体,下部为锥体,自下而上分别为污泥浓缩区、混凝区、离心分离区、污泥致密层接触过滤区、高效澄清区、过滤区、清水区。直流混凝和临界絮凝技术取代了混凝反应池, 在泵前及泵后投加絮凝和助凝药剂,利用泵、管道、水流完成药剂的水解、混合、压缩双电层,吸附中和作用后高速沿切线方向进入罐体快速完成吸附架桥,絮凝形成矾花。

直流混凝和微絮凝机理
污水在净化过程中,根据水质性质和要求需投加混凝剂和助凝剂,通过混凝剂的水解作用产生 Al3+, Fe3+,H+,OH-的电性中和,压缩双电层,降低δ电位,使胶体脱稳,减少胶体颗粒间的斥力,使颗粒之间发生碰撞而凝聚。投加助凝剂是起吸附架桥的作用,通过高分子物质的水解和缩聚反应形成高聚物具有线型结构,胶体颗粒对这类高分子物质具有强烈的吸附作用,使胶体颗粒间进行吸附架桥,使颗粒逐渐变大, 形成肉眼可见的絮凝体。混凝反应的时间一般在 10~30 秒内完成。絮凝时间一般在 4~6 秒内完成。根据这一原理,高效旋流器前不设混凝反应池。
下旋流机理
污水在一定的压力作用下从内圆柱体上部以切线方向高速进入高效澄清器旋流反应室,作向下螺旋运动,产生离心力,污水中形成的微絮凝体迅速变大,在离心力和自身重力的作用下,迅速被甩向器壁,并 随下漩流作用沿桶壁下滑至锥形泥斗区,污水完成一级净化。
上旋流机理
污水完成一级净化在向下作螺旋运动到一定程度后,在压力的作用下又沿着内外桶壁间形成上螺旋运 动,污水在离心力和重力的作用下,继续完成固液分离,絮凝体又被甩向外筒壁,下滑至污泥区,使废水 完成二级净化。
污泥致密层接触过滤原理
污水经下螺旋运动进入高效澄清器下部的致密污泥层后开始上升运动,致密污泥层作为接触介质形成 很好的过滤层,使污水经污泥层得以过滤上升和净化
高效澄清原理
通过污泥致密层接触过滤后的污水中利用水中的动能,自下而上通过浅层沉淀区,细微颗粒在下降的 过程中将水中的上升的颗粒,从而加强了水中固体颗粒间的接触和吸附作用,形成良好的絮凝体,加速沉 淀速度,使水得到澄清。
变孔隙过滤原理
污水经二级净化后,污水中尚有少量絮体未能分离,因此设计过滤区,采用变孔隙过滤,使设备最终出水清澈,出水SS≤10mg/L。变孔隙过滤是一种利用“同向凝聚”原理设计的深床滤池,污水中加入的絮凝剂,利用深床过滤过程中悬浮颗粒在滤层孔隙里发生同向絮凝作用,因而增加了小颗粒悬浮物变为大颗粒并被滤料截住的可能性,从而提高了过滤效率,改善过滤水水质。主要特点是采用粒度明显不同的过滤介质,投运行使其充分混合,这样会形成不均匀的孔隙,且这些孔隙延伸至整个床层的纵深区域,这就好象在过滤床层上形成了无数个微型过滤“漏斗”,每组之间较大的缝隙就是漏斗上的上端口,大粒径之间夹杂的小粒径形成的缝隙较大,便形成漏斗的锥底,水中的悬浮物被这些漏斗截留。由于大粒径滤料之间形成的孔隙占大多数,带有杂质的水经这些孔隙的引导流向床层的纵深,于是过滤不仅仅发生在表面附近, 而是在整个床层中进行。变孔隙过滤提高了悬浮颗粒的絮凝效率,也提高了截污能力,减少了滤层阻力。
污泥压缩沉淀机理
在高效澄清器下端设计锥形污泥斗,锥斗角度为 55~60°,污泥斗中上部有一浑液面,污泥浓度约为
1~3%,在聚合力作用下,颗粒群体结合成一整体,各自保持相对不变的位置呈层状沉降,在污泥斗中下部,污泥浓度相对较高,颗粒间距离小,颗粒相互接触,相互支撑,在高效澄清器内水压力及上层颗粒重力,离心力和结构变形的作用下,颗粒间的孔隙水不断被挤出界面,颗粒浓度不断提高并被浓缩压密完成 压缩沉淀,最终污泥从排污口排出,其浓度可达 6~10%。

6、与传统工艺、超磁工艺对比
7、设备主要参数表
高效旋流净水器一种将直流混凝、微絮凝造粒、离心分离、重力分离、动态过滤及污泥浓缩等过程有机融合为一体且在同一罐体内完成废水的多级净化并实现了在线式快速连续高效处理的污水净化器。
特征:
罐体的内腔上部设有与污水管相连通的旋流离心分离区,旋流离心分离区的上方设有动态沉降区且其外侧设有位于动态沉降区正下方的污泥浓缩区,经旋流分离后的污水经动态沉降区分流后溢流进入重心分离区落入罐体的底部,重心分离区的底部与动态过滤区的下方相连通使得经重心分离后的污水在压强的作用下向上穿过动态过滤区后到达清水区完成整个污水净化过程。
重心分离区设置在罐体的中部且重心分离区的外侧从上至下依次设置动态沉降区、旋流离心分离区、清水区和动态过滤区。
|
|||||||||||||||||
| 首页|关于我们|产品中心|成功案例|视频中心|联系我们 | |||||||||||||||||
|